Advanced Features

Using the Analytics Dashboard

The Analytics dashboard gives you a comprehensive view of your coaching program's performance and individual client progress. As a coach, you'll see program-wide metrics and KPIs, while your clients can access their own analytics tab to track their personal accountability and progress.

This feature is currently in beta. We welcome your feedback on which metrics, KPIs, or charts would be most valuable for your coaching practice.

Accessing the Analytics Dashboard

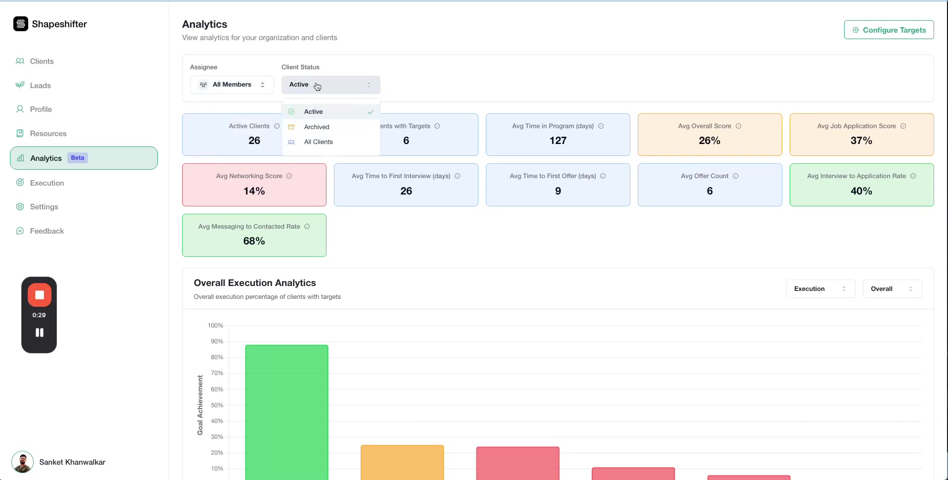
Navigate to the Analytics section from your top navigation menu. When you first open Analytics, you'll see your program's overall performance metrics.

Analytics dashboard showing program-wide KPIs and execution chart

Filtering Your Data

Use the filters at the top of the dashboard to narrow down your analytics view:

Filter by Assignee

Select which team members' clients to include in the analytics. You can choose All Members or filter by specific coaches or team members.

Assignee filter dropdown showing team member options

Filter by Client Status

Choose to view analytics for:

  • Active clients only

  • Archived clients

  • All Clients in your program

Client Status filter dropdown

Understanding Program-Wide KPIs

The dashboard displays key performance indicators that give you a snapshot of your entire coaching program:

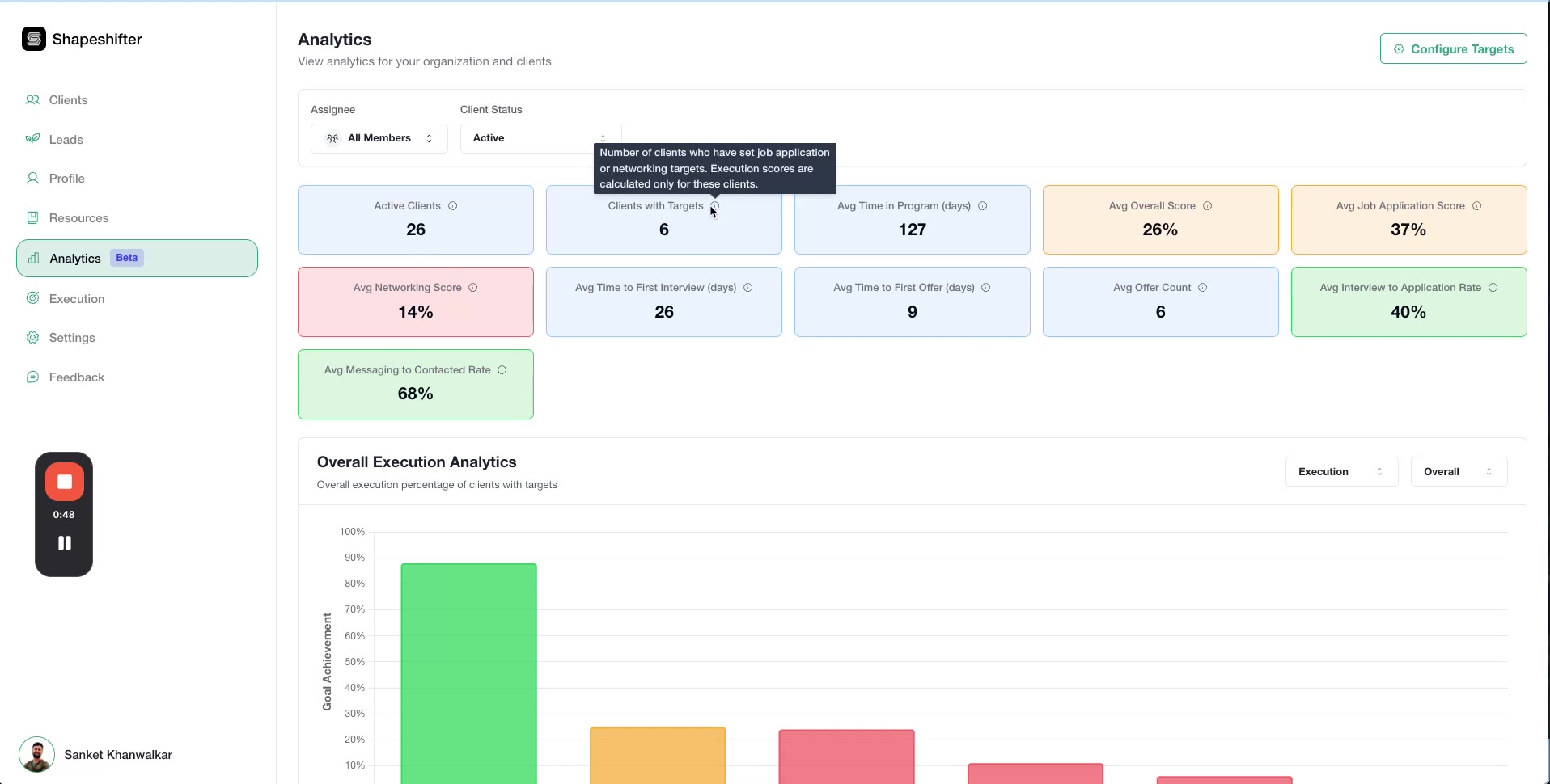
  • Active Clients: Total number of currently active clients

  • Clients with Targets: Clients who have execution data (networking, applications, job targets set)

  • Avg Time in Program: Average duration clients have been in your program

  • Avg Overall Score: Average execution performance across all clients

  • Avg Job Application Score: Average performance on job application activities

  • Avg Networking Score: Average performance on networking activities

  • Avg Time to First Interview: How long it typically takes clients to land their first interview

  • Avg Time to First Offer: How long it typically takes clients to receive their first job offer

  • Avg Offer Count: Average number of offers clients receive

  • Interview to Application Rate: Percentage of applications that result in interviews

  • Messaging to Contacted Rate: Percentage of contacts that result in ongoing messaging

Hover over any metric label to see a tooltip with more details about how it's calculated.

Tooltip showing explanation for Clients with Targets metric

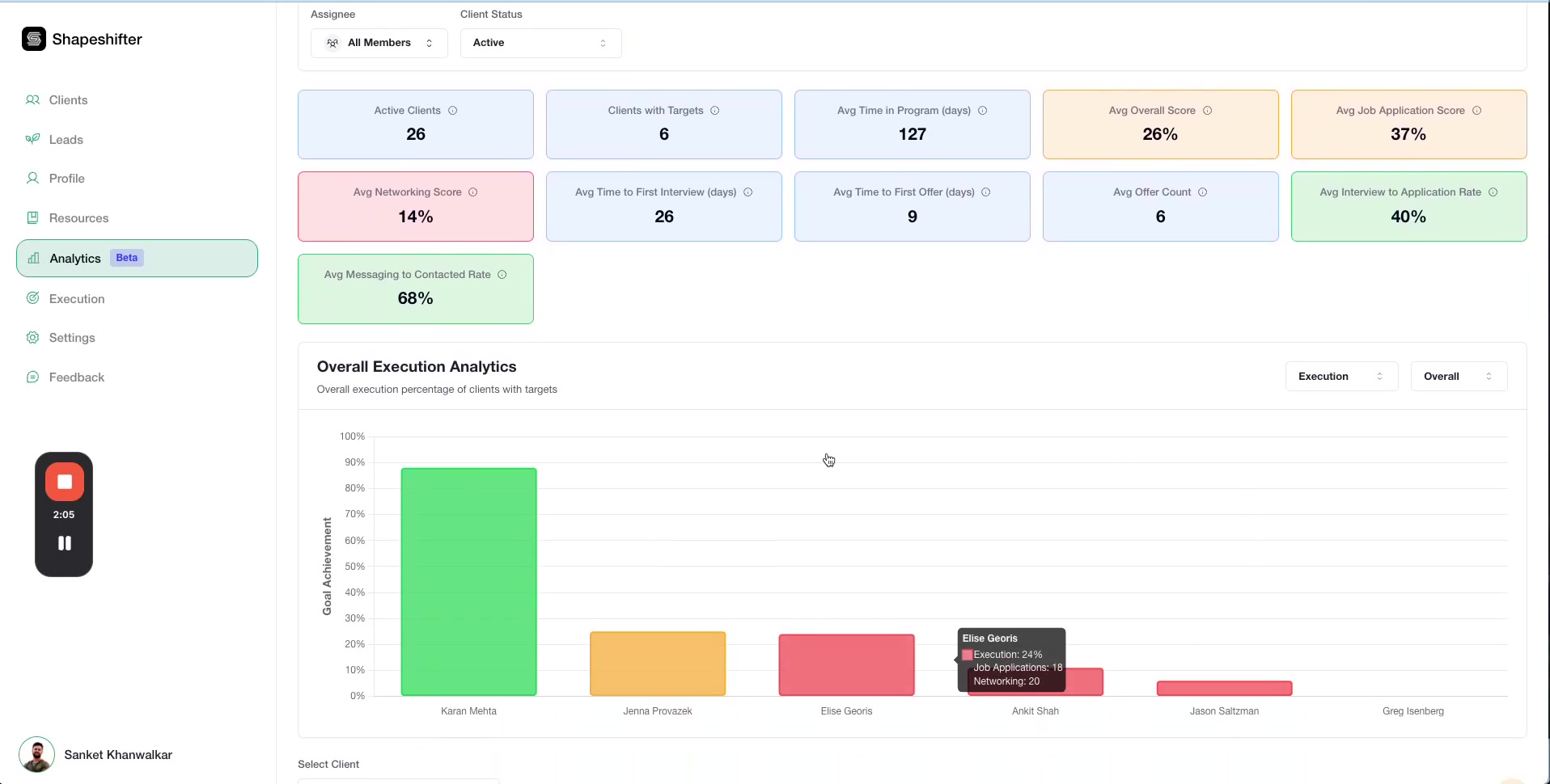
Exploring Visual Analytics

The dashboard includes interactive bar charts that help you quickly identify trends and areas needing attention.

Overall Execution Analytics

This chart shows execution scores for all clients. Hover over any bar to see detailed progress information for that client, including their current stage and specific metrics.

Execution chart with hover tooltip showing client details

Use these charts to quickly identify "gray areas" where clients might be stuck or not making progress.

Jobs Analytics

Switch to the Jobs view using the dropdown selector to see how clients are progressing through the job application process. Each bar is segmented to show:

  • Applied: Jobs applied to

  • Networking: Jobs where networking is in progress

  • Interview: Jobs at interview stage

  • Offer: Jobs with offers received

  • Rejected: Applications that were rejected

Jobs Analytics chart showing segmented progress bars

Networking Analytics

The Networking view breaks down networking activities into stages:

  • Contacted: Initial contacts made

  • Messaging: Active conversations

  • Stuck: Networking efforts that have stalled

  • Completed: Networking goals achieved

  • Closed: Networking efforts concluded

Networking Analytics chart showing contact and messaging progress

Viewing Individual Client Analytics

To dive deeper into a specific client's performance, use the Select Client dropdown at the top of the dashboard. Once you select a client, you'll see their individual metrics and performance indicators.

Individual client KPIs and metrics

Weekly Execution Progress Timeline

Track how a client's execution score has changed over time with the weekly progress timeline. This helps you identify week-over-week trends and see if your coaching interventions are working.

Weekly Execution Progress Timeline chart

Jobs Activity Over Time

See how many jobs a client has been working on each week and how their job search activity has evolved throughout your coaching engagement.

Jobs Activity chart showing weekly job search activity

Configuring Analytics Targets

Customize what constitutes good performance in your program by setting analytics targets and color coding thresholds.

Click Configure Analytics Targets to open the configuration modal where you can set:

  • Average Interview to Application Rate Target (%): The benchmark percentage for how many applications should result in interviews

  • Average Messaging to Contacted Rate Target (%): The benchmark percentage for how many contacts should result in ongoing conversations

  • Color Coding Legend: Define what Green, Yellow, Orange, and Red performance levels mean in your program

Client-Side Analytics [Coming Soon]

Once the beta testing is complete, coaches will have the option to enable this to clients to see their own individual performance

Tips for Using Analytics Effectively

  • Identify stuck clients quickly: Use the visual charts to spot clients with lots of "gray areas" or stalled progress

  • Track week-over-week trends: The timeline charts help you see if coaching interventions are working

  • Use metrics to improve your program: Program-wide averages show you what's working across all clients and where you might need to adjust your coaching approach

  • Share feedback: This is a beta feature, so let us know which additional metrics, KPIs, or charts would help you run your coaching practice more effectively

Video Walkthrough

Watch the complete demonstration of the Analytics dashboard:

Was this helpful?